Grafana Threshold Variable: A Complete Guide

V.Redandblue 53 views
Grafana Threshold Variable: A Complete Guide

Grafana Threshold Variable: A Complete Guide

Hey everyone! Ever found yourself wrestling with dynamic thresholds in Grafana? You’re not alone! Setting up alerts and visualizing data becomes super powerful when you can adjust thresholds on the fly. In this guide, we’re diving deep into Grafana threshold variables, showing you how to create them, use them, and make your dashboards way more interactive.

Understanding Threshold Variables

So, what exactly are threshold variables in Grafana? Think of them as dynamic placeholders for your threshold values. Instead of hardcoding a specific number in your alert rules or visualizations, you use a variable. This means you can change the threshold without having to edit the panel or alert definition directly. It’s all about flexibility and making your dashboards more user-friendly.

Using threshold variables in Grafana offers several benefits that can significantly improve your monitoring and alerting workflows. Firstly , it promotes reusability. Instead of creating multiple similar panels or alerts with slightly different threshold values, you can use a single panel or alert definition and adjust the threshold dynamically using the variable. This reduces redundancy and simplifies maintenance. Imagine you have several servers, each with slightly different CPU utilization thresholds. Instead of creating separate alerts for each server, you can use a threshold variable and a single alert rule. Secondly , it enhances user interaction. By exposing threshold variables in your dashboard, you allow users to adjust the thresholds based on their needs and understanding of the data. This can be particularly useful in scenarios where the optimal threshold value is not fixed and may vary depending on the context. For example, a user might want to temporarily lower the threshold during a critical period to be more sensitive to potential issues. Finally , it simplifies maintenance. When you need to update a threshold, you only need to change the variable value, rather than editing multiple panels or alert rules. This reduces the risk of errors and saves time. For example, if you determine that the current threshold for disk space utilization is too aggressive, you can simply update the variable value and the change will be applied to all panels and alerts that use the variable.

Creating Threshold Variables

Alright, let’s get practical. Here’s how you can create a threshold variable in Grafana:

  1. Navigate to Dashboard Settings: Open your Grafana dashboard and click on the gear icon in the top right corner to access the dashboard settings.
  2. Go to Variables: In the dashboard settings, select the “Variables” tab.
  3. Add a New Variable: Click the “Add variable” button.
  4. Configure the Variable:
    • Name: Give your variable a descriptive name (e.g., warning_threshold ). Use only alphanumeric characters and underscores.
    • Type: Choose the variable type. The most common types for thresholds are “Constant,” “Query,” or “Text box.”
      • Constant: For a fixed threshold value that rarely changes.
      • Query: To fetch the threshold from a data source.
      • Text box: To allow users to input the threshold value directly.
    • Label: Add a user-friendly label that will be displayed on the dashboard (e.g., “Warning Threshold”).
    • Value(s): Define the possible values for the variable. For a “Constant” variable, enter the fixed value. For a “Query” variable, write the query to fetch the threshold. For a “Text box” variable, you can set a default value.
    • Options: Depending on the variable type, you might have additional options. For example, for a “Query” variable, you can specify the data source and refresh interval.
  5. Save the Variable: Click the “Add” or “Update” button to save your variable.

Using Threshold Variables in Panels

Now that you’ve created your threshold variable, let’s use it in a panel. This is where the magic happens!

  1. Edit the Panel: Open the panel you want to modify and click the “Edit” button.
  2. Go to the Threshold Section: In the panel editor, find the threshold section. This might be in the “Alert” tab or directly in the “Visualization” tab, depending on the panel type.
  3. Replace Hardcoded Values: Replace the hardcoded threshold values with your variable. Use the variable name surrounded by ${} (e.g., ${warning_threshold} ).
  4. Apply Changes: Click the “Apply” button to save the changes to your panel.

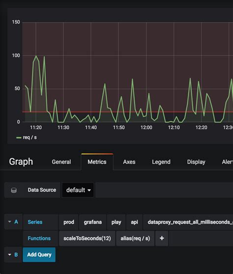
For example, if you’re using the Graph panel, you can define thresholds in the “Alert” tab. Instead of entering a fixed value like 70 , you would enter ${warning_threshold} . Grafana will then replace this variable with the current value of the warning_threshold variable.

Using threshold variables in Grafana panels allows for dynamic and flexible visualizations, making it easier to monitor and understand your data. By replacing hardcoded threshold values with variables , you can quickly adjust the thresholds without having to edit each panel individually. This not only saves time but also reduces the risk of errors and inconsistencies across your dashboards. Additionally, threshold variables enable you to create more interactive dashboards, where users can adjust the thresholds based on their specific needs and context. For instance, you can create a dashboard that allows users to adjust the warning and critical thresholds for CPU utilization, memory usage, or disk space. This level of customization empowers users to tailor the monitoring to their specific requirements and gain a deeper understanding of the data.

Using Threshold Variables in Alerting

Threshold variables are incredibly useful for creating dynamic alert rules. Here’s how to incorporate them into your alert definitions:

  1. Create or Edit an Alert Rule: Navigate to the “Alerting” section in Grafana and create a new alert rule or edit an existing one.
  2. Define the Query: Specify the query that fetches the data you want to monitor.
  3. Set the Condition: In the condition section, use your threshold variable. For example, you might set a condition like WHEN avg() OF query(A, 5m) IS ABOVE ${critical_threshold} .
  4. Configure Notifications: Configure the notifications that will be sent when the alert is triggered.
  5. Save the Alert Rule: Save your alert rule.

By using threshold variables in your alert rules, you can easily adjust the sensitivity of your alerts without having to modify the alert definitions. This is particularly useful in dynamic environments where the optimal threshold values may change over time. For example, you might want to increase the threshold for CPU utilization during peak hours or decrease it during off-peak hours. With threshold variables, you can easily adjust the thresholds to match the changing conditions, ensuring that you are only alerted when there is a genuine issue.

Advanced Tips and Tricks

Let’s level up your threshold variable game with some advanced tips:

  • Query Variables with Data Sources: Use query variables to fetch threshold values directly from a data source. This is great for dynamic thresholds that are calculated based on other metrics.
  • Chaining Variables: Chain variables together to create more complex threshold logic. For example, you can use one variable to define a base threshold and another variable to define an offset.
  • Using Transformations: Apply transformations to your query results to calculate the threshold dynamically. For example, you can use the holt_winters transformation to predict future values and set the threshold based on the prediction.

Using query variables with data sources is a powerful technique for creating dynamic thresholds that automatically adjust to changing conditions. Instead of manually setting the threshold values, you can use a query to fetch the threshold from a data source, such as a database or an API. This allows you to create thresholds that are based on other metrics or external factors, such as the number of active users, the time of day, or the weather conditions. For example, you can use a query to fetch the average CPU utilization over the past hour and set the threshold to be 1.5 times the average. This way, the threshold will automatically adjust to the changing CPU utilization patterns, ensuring that you are only alerted when there is a significant deviation from the norm. Chaining variables together is another advanced technique that allows you to create more complex threshold logic. By combining multiple variables , you can create thresholds that are based on multiple factors or conditions. For example, you can use one variable to define the base threshold and another variable to define an offset. This allows you to easily adjust the threshold based on different scenarios or environments. For instance, you can use a base threshold variable to define the default threshold value and an offset variable to adjust the threshold based on the environment (e.g., production, staging, development). Using transformations is a powerful way to calculate the threshold dynamically based on the query results. Grafana provides a variety of transformations that you can use to manipulate the data and calculate the threshold based on the transformed data. For example, you can use the holt_winters transformation to predict future values and set the threshold based on the prediction. This is particularly useful for detecting anomalies or unusual patterns in the data.

Common Pitfalls and How to Avoid Them

Even with a solid understanding, there are some common mistakes to watch out for:

  • Incorrect Variable Syntax: Ensure you’re using the correct syntax ${variable_name} when referencing variables in panels and alerts.
  • Data Type Mismatch: Make sure the data type of your variable matches the expected data type in your panel or alert. For example, if your panel expects a number, ensure your variable returns a number.
  • Scope Issues: Be aware of the scope of your variables. Dashboard variables are available to all panels in the dashboard, while panel variables are only available to that specific panel.

Avoiding these pitfalls will save you a lot of headaches and ensure that your threshold variables work as expected. Incorrect variable syntax is a common mistake that can lead to unexpected results. Always double-check that you are using the correct syntax ${variable_name} when referencing variables in panels and alerts. A simple typo can cause the variable to not be recognized, leading to errors or incorrect threshold values. Data type mismatch can also cause issues. Make sure that the data type of your variable matches the expected data type in your panel or alert. For example, if your panel expects a number, ensure that your variable returns a number. If the data types do not match, Grafana may not be able to correctly interpret the variable value, leading to errors or unexpected behavior. Scope issues can also be a source of confusion. Be aware of the scope of your variables. Dashboard variables are available to all panels in the dashboard, while panel variables are only available to that specific panel. If you are trying to use a variable in a panel and it is not working, make sure that the variable is defined at the appropriate scope. Using global variables can help avoid scope issues and make your dashboards more maintainable.

Real-World Examples

Let’s look at some real-world examples of how you can use threshold variables:

  • CPU Utilization: Set a warning threshold for CPU utilization. When the CPU utilization exceeds this threshold, trigger an alert.
  • Memory Usage: Define a critical threshold for memory usage. When the memory usage exceeds this threshold, send a notification to the operations team.
  • Disk Space: Create a threshold for disk space utilization. When the disk space utilization exceeds this threshold, automatically scale up the disk.

These are just a few examples of how you can use threshold variables to monitor and manage your infrastructure. The possibilities are endless!

Using threshold variables for CPU utilization allows you to proactively monitor the performance of your servers and applications. By setting a warning threshold, you can receive alerts when the CPU utilization exceeds a certain level, allowing you to take corrective action before it impacts the user experience. For example, you can set a warning threshold of 80% and a critical threshold of 95%. When the CPU utilization exceeds 80%, you can investigate the cause and take steps to optimize the performance. If the CPU utilization exceeds 95%, you can automatically scale up the server to handle the increased load. Monitoring memory usage is also crucial for ensuring the stability and performance of your systems. By defining a critical threshold for memory usage, you can receive notifications when the memory usage exceeds a certain level, allowing you to prevent memory-related issues, such as crashes or slowdowns. For example, you can set a critical threshold of 90% for memory usage. When the memory usage exceeds 90%, you can investigate the cause and take steps to free up memory or increase the memory capacity. Monitoring disk space is essential for preventing disk-related issues, such as data loss or service disruptions. By creating a threshold for disk space utilization, you can receive alerts when the disk space utilization exceeds a certain level, allowing you to take corrective action before it impacts the system. For example, you can set a threshold of 85% for disk space utilization. When the disk space utilization exceeds 85%, you can investigate the cause and take steps to free up disk space or increase the disk capacity. In some cases, you can even automate the scaling up of the disk when the threshold is reached, ensuring that you always have enough disk space to store your data.

Conclusion

Threshold variables in Grafana are a game-changer for creating dynamic and interactive dashboards. They offer flexibility, reusability, and simplified maintenance. By following this guide, you should now be well-equipped to create and use threshold variables in your Grafana dashboards and alerts. Happy monitoring, folks!