Lowering Your Grafana Alert Thresholds: A Practical Guide

V.Redandblue 51 views
Lowering Your Grafana Alert Thresholds: A Practical Guide

Lowering Your Grafana Alert Thresholds: A Practical Guide

Hey guys! Ever felt like your Grafana dashboards are constantly screaming at you? You’re not alone! Grafana alert thresholds can be tricky. Setting them too high means you might miss critical issues, but setting them too low can lead to alert fatigue – where you become desensitized to the alerts because they’re firing off all the time. Finding the sweet spot, the perfect balance, is key. This guide is all about helping you understand how to reduce your Grafana alert thresholds and fine-tune your monitoring setup. We’ll dive into the “why” and “how” of threshold adjustments, giving you the knowledge and tools to create a more efficient and less noisy monitoring experience. This means you’ll be able to focus on what matters most, proactively addressing issues before they become major problems. So, buckle up; let’s make your Grafana alerts work for you, not against you. We’ll explore strategies, best practices, and practical examples to get you started.

Why Reduce Grafana Alert Thresholds?

So, why would you even want to reduce Grafana alert thresholds in the first place? Well, the main reason is to improve the responsiveness and accuracy of your monitoring system. Think about it: if your thresholds are set too high, you might only get alerted when a problem has already escalated, leading to longer downtime and potentially more severe consequences. On the other hand, a system with appropriately set thresholds will provide early warnings, enabling you to identify and resolve issues before they impact users or critical operations. This proactive approach can save you a lot of headaches in the long run! Let’s unpack this further.

First off, early detection of issues is incredibly important. Imagine you’re monitoring the CPU utilization of your servers. If your alert threshold is set to, say, 90%, you won’t get notified until the CPU is almost maxed out. At that point, your users might already be experiencing performance degradation. But, if you set your threshold to 75%, you’ll get an alert much sooner. You can then investigate the cause, maybe scale your resources, and prevent any slowdown before it affects your users. This is a game-changer! It’s all about catching problems early, and reducing the threshold is one of the most effective ways to do it.

Next, improved system stability is a major benefit. By being alerted to potential issues earlier, you can take preventative actions. This helps you to maintain the smooth operation of your applications and infrastructure. Proactive maintenance is always better than reactive firefighting! Furthermore, with optimized thresholds, you’re also reducing the risk of unexpected outages and performance bottlenecks. Essentially, by being more vigilant, you’re making your whole system more robust and reliable.

Finally, let’s talk about better resource management . When you have a clear picture of your system’s performance, you can make better decisions about resource allocation. For example, if you see that your storage is consistently running at 80% capacity, you can proactively add more storage before you run out of space. Lowering the threshold allows you to be more efficient with your resources and avoid unnecessary costs associated with unexpected outages or performance issues. In a nutshell, reducing your Grafana alert thresholds isn’t just about getting more alerts; it’s about building a smarter, more responsive, and more efficient monitoring system. Ultimately, it allows you to maintain better system health and make more informed decisions.

How to Reduce Grafana Alert Thresholds

Okay, so you’re convinced that you should reduce your Grafana alert thresholds – awesome! Now, how do you actually do it? This part involves a combination of understanding your metrics, setting appropriate alert conditions, and continuously refining your approach. It’s not a one-size-fits-all solution; you’ll need to tailor your settings to your specific use case. Let’s get started with the basics.

First off, understand your metrics . This is the foundation of effective alerting. You need to know what you’re measuring and what constitutes normal or acceptable behavior. For example, if you’re monitoring the response time of your website, you need to understand what’s considered an acceptable response time for your users. Is it 1 second? 2 seconds? Understanding the baseline and the typical range of values is crucial. For CPU utilization, is your baseline normally around 20-30%? This is the starting point. Using Grafana’s built-in graphing capabilities, visualize your metrics over time. Look for patterns, trends, and any unusual spikes or dips. This will help you get a handle on what your data actually looks like, rather than relying on gut feelings. This understanding is key to avoid overreacting and to properly identify the areas that need your attention. Without a clear picture of your metrics, you’re essentially shooting in the dark.

Next, establish baselines and set initial thresholds . Once you’ve analyzed your metrics, you can start setting alert conditions. The goal is to establish a baseline of what is “normal” and then set your thresholds to trigger alerts when the metric deviates significantly from this baseline. For instance, if your average CPU utilization is 30% and rarely goes above 60%, you might set your warning threshold at 60% and your critical threshold at 75%. Remember, these are starting points; you’ll likely need to adjust them. Think of the baseline as a reference point. When your values move significantly away from this point, you’ll know that you may need to take action. Also, when selecting values, make sure that you consider the acceptable values; avoid selecting a value that is too low to trigger alerts frequently. This may lead to alert fatigue, making it harder to spot real issues. Don’t be afraid to experiment, and don’t be afraid to change your mind. It’s an iterative process.

Then, iteratively refine and test your alerts . This is where the real work begins. Once you’ve set up your initial alerts, monitor them closely. Do they trigger too often? Or not often enough? Are they catching the issues you care about? Are they causing unnecessary noise? Based on your observations, adjust your thresholds accordingly. This is an iterative process; you may need to adjust your alerts many times before you’re completely satisfied. Use Grafana’s testing features (like the “Test rule” button) to simulate different scenarios and see how your alerts behave. This can help you understand whether your alert rules are working as expected. Keep in mind that system behavior can change over time. What’s considered normal today may not be normal six months from now. Make sure to review and adjust your alerts regularly. This continuous refinement is key to maintaining an effective and relevant alerting system. Over time, you’ll become more familiar with your data, and your alerts will become more accurate and valuable.

Practical Examples of Reducing Thresholds

Let’s look at some practical examples of reducing alert thresholds in Grafana. These scenarios will give you a concrete idea of how to apply the principles we’ve discussed. We will cover a few common use cases, like CPU usage, disk space, and website response times. Here’s a breakdown to get your creative juices flowing!

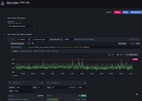
Example 1: CPU Utilization

Suppose you are monitoring the CPU utilization of your web servers. Initially, you might have set a warning alert at 90% and a critical alert at 95%. However, after monitoring your metrics, you notice that your servers start experiencing performance issues when CPU utilization consistently exceeds 75%. To improve your alerting, you would reduce the thresholds . You can update the warning alert to 75% and the critical alert to 85%. This will give you earlier notice of potential problems, allowing you to proactively address them. This change also enables you to scale your resources before the CPU becomes saturated. This shift is crucial for keeping your web applications running smoothly, without any slowdowns.

Example 2: Disk Space Usage

Now, let’s consider disk space usage. You have a file server, and you’ve set an alert to trigger when the disk space usage reaches 90%. After analyzing the data, you find that performance starts to degrade when disk space utilization hits 80%. In this case, you will reduce the threshold by setting a warning alert at 80% and a critical alert at 85%. This adjustment will provide you with more time to address disk space issues, preventing potential data loss or service disruption. It gives you the chance to clean up unnecessary files, add more storage, or optimize your storage strategy before you run out of space.

Example 3: Website Response Time

Finally, let’s look at website response times. Imagine you monitor the response time of your website’s homepage. You initially set an alert to trigger when the response time exceeds 3 seconds. After monitoring the metrics, you realize that your users start experiencing performance issues when the response time exceeds 2 seconds. You decide to reduce the alert threshold by setting it to trigger when the response time exceeds 2 seconds. By doing so, you’re ensuring that you are alerted when users begin to see slow load times. This will allow you to quickly identify and address performance bottlenecks, keeping your users happy. This will ensure better user experience and better SEO performance.

Best Practices for Alerting

To make the most of your Grafana alert threshold adjustments , it’s a good idea to consider some best practices. Following these will help you to create a robust and reliable alerting system that fits your needs. This means you’ll get the information you need, when you need it.

Firstly, monitor and adjust alerts regularly . Don’t set it and forget it! System behavior changes over time. Metrics trends, application performance, and user behavior evolve. So, it’s essential to regularly review your alert thresholds and adjust them as needed. Set up a schedule (e.g., monthly or quarterly) to review and tune your alerts. This can make all the difference in keeping your alerts relevant and effective. Also, by regularly revisiting your settings, you can ensure that your alerts are always catching the most relevant issues, and you can keep alert fatigue at bay.

Second, use alert groups and templates . Organize your alerts into groups based on their purpose or the system they monitor. This helps you to manage and understand your alerts more effectively. It’s also smart to use templates. This allows you to apply consistent settings across multiple dashboards and metrics. Templates can save you time and effort and make it easier to maintain your alert rules. When you need to make changes, you can do it once in the template, and the changes will apply everywhere. This will lead to a more organized and more efficient alerting system. The right structure helps prevent chaos.

Thirdly, integrate alerts with your incident management system . Configure your alerts to send notifications to your team’s preferred communication channels, like Slack or email. Moreover, integrate your alerts with your incident management system (e.g., PagerDuty, Opsgenie, etc.). This integration can help you to automate the incident response process and ensure that critical issues are addressed promptly. By automating the process, you can free up your team to focus on resolving the underlying problems. These integrations ensure that the right people get the right information at the right time.

Finally, document your alert configurations . This is a highly underrated but highly valuable practice. Documenting your alert thresholds, the rationale behind them, and any specific notes about their behavior can be a lifesaver. This helps you and your team understand the alerting system better and makes it easier to troubleshoot issues. Documentation also makes it easier for new team members to get up to speed. Good documentation saves time and headaches. This also helps with historical context and makes future adjustments much easier. In other words, document, document, document!

Conclusion

Lowering your Grafana alert thresholds is a powerful way to improve the effectiveness and responsiveness of your monitoring system. By understanding your metrics, setting appropriate baselines, and continuously refining your approach, you can create an alerting system that helps you detect and resolve issues quickly. Remember to adapt your thresholds to your specific environment and regularly review your settings. By following the tips and examples in this guide, you can fine-tune your Grafana alerting to ensure that you are notified of issues as early as possible. This approach will not only help you catch problems early but also help you improve system stability and resource management. Now go forth and create the best alerting systems!