Mastering Grafana Alert History Dashboards

V.Redandblue 98 views
Mastering Grafana Alert History Dashboards

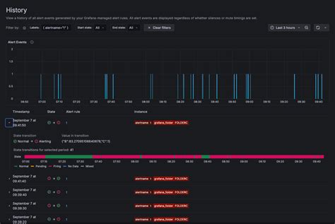
Mastering Grafana Alert History Dashboards Guys!%0A%0AHey there, fellow tech enthusiasts and observability champions! Today, we’re diving deep into a topic that’s absolutely critical for anyone serious about monitoring and incident response : mastering your Grafana alert state history dashboard . Trust me, folks, understanding the history of your alerts in Grafana isn’t just about looking at past notifications; it’s about gaining profound insights into your system’s behavior, identifying recurring issues, and ultimately, building more resilient applications. We’re talking about turning raw alert data into a powerful diagnostic tool that can save you countless hours of troubleshooting and prevent future outages. Imagine being able to quickly pinpoint why a service went down last week, or seeing a pattern of flaky alerts that indicates a deeper architectural problem. That’s the power of a well-crafted Grafana alert state history dashboard . This isn’t just a fancy report; it’s your battlefield map for understanding the past and preparing for the future. We’ll explore everything from setting up your initial dashboard to diving into advanced querying techniques and best practices that will elevate your monitoring game. We’re going to make sure you’re not just reacting to alerts, but proactively learning from them, because that’s where the real magic happens in modern observability . So buckle up, because by the end of this guide, you’ll be a wizard at visualizing and interpreting your Grafana alert state history , making you an indispensable asset to your team. Let’s make sure your monitoring isn’t just about what’s happening now , but what has happened , and why it matters . We’ll cover how to transform a jumble of alert notifications into actionable intelligence, allowing you to not only react faster but also to predict better . This journey into Grafana’s alert history will empower you to create dashboards that tell a compelling story about your infrastructure’s health, helping you make data-driven decisions and refine your alerting strategies. Get ready to unlock the full potential of your Grafana setup and become a true master of alert state history analysis !%0A%0A## Why Grafana Alert State History Matters, Guys!%0A%0ALet’s get real for a moment, folks. Why do we even bother with Grafana alert state history ? Is it just for historical record-keeping? Absolutely not! The truth is, your Grafana alert state history is a treasure trove of information that can completely revolutionize how you approach system stability and incident management. Think about it: every time an alert fires, it’s telling you something important about your system. When it resolves, it’s telling you something else. The sequence and frequency of these state changes? That’s pure gold, guys. Without this historical context, you’re essentially flying blind. You might fix an issue, but without understanding the antecedent alerts , the flapping states , or the time-of-day patterns , you’re prone to making the same mistakes again and again. A robust Grafana alert state history dashboard allows you to quickly diagnose recurring problems that might otherwise go unnoticed amidst the daily noise of operations. For instance, imagine a database connection alert that flaps between OK and Alerting every few hours. Individually, these might seem like minor glitches. But when you visualize them over time in your alert state history dashboard , a clear pattern emerges, indicating a potential resource contention issue or a misconfigured connection pool. That’s a game-changer!%0A%0AFurthermore, Grafana alert state history is invaluable for post-incident reviews . After a major outage, everyone asks: “What happened? How did we get here?” Your alert history provides the factual timeline, showing exactly which services started failing, when, and how those failures cascaded. This allows your team to perform a thorough root cause analysis , identify gaps in your monitoring, and strengthen your system against future incidents. It’s not just about fixing the immediate problem; it’s about learning from the past to build a more resilient future . And let’s not forget performance optimization . By tracking alert history, you can identify periods of high load or specific events that consistently trigger alerts, allowing you to proactively scale resources or optimize code before those alerts turn into critical outages. It’s like having a crystal ball, but instead of magic, it’s just really smart data visualization. This historical data is also crucial for compliance and auditing , providing a clear record of system health and responsiveness over time. So, when you’re thinking about your monitoring strategy, don’t just focus on the present ; give the past the attention it deserves. Your future self (and your on-call rotation) will thank you, believe me. Truly, understanding Grafana alert state history is a cornerstone of effective observability and a testament to a mature operational posture. It shifts your team from a reactive firefighting mode to a proactive, data-driven optimization stance, which, let’s be honest, is where we all want to be. It’s the difference between guessing and knowing, between patching and preventing, and that, my friends, is why it absolutely matters .%0A%0A## Setting Up Your Grafana Alert State History Dashboard%0A%0AAlright, now that we’re all on the same page about why Grafana alert state history is so vital, let’s roll up our sleeves and get into the how . Building an effective Grafana alert state history dashboard isn’t rocket science, but it does require a thoughtful approach. We’re going to walk through the steps, ensuring you’re laying a solid foundation for deep insights. This isn’t just about throwing some panels on a canvas; it’s about strategically choosing your data, your visualizations, and your layout to tell a compelling story about your alerts over time. So, let’s get building, guys!%0A%0A### Prerequisites and Data Sources%0A%0ABefore we even think about dragging and dropping panels, we need to ensure our environment is ready to capture and display Grafana alert state history . This part is crucial, so pay close attention. First off, you obviously need a working Grafana instance . I mean, that’s a given, right? But more importantly, you need to have alerting enabled and configured within Grafana. This means your alert rules are set up, they’re evaluating metrics, and they’re changing states ( OK , Pending , Alerting , NoData ). If your alerts aren’t firing or changing states correctly, you won’t have any history to visualize – that’s just common sense, folks!%0A%0ANext, and this is where many people get tripped up, you need a data source that stores your alert state history . Grafana itself stores a certain amount of alert state history internally, especially for rule evaluation statuses. However, for long-term, detailed analysis, you’ll often want to leverage your existing time-series databases (TSDBs) or other logging/event systems . The most common choices here are: Prometheus , Loki , or even a dedicated database like PostgreSQL if you’re using a specific alert management system that exports this data. If your alerts are evaluating metrics from Prometheus, for example, you can query Prometheus for the historical values of the metrics that triggered the alerts, which gives you valuable context. However, for the actual alert state transitions , Grafana often stores these in its own internal database or can be configured to send them to an external system. For advanced Grafana alert state history tracking, many users export Grafana’s internal alert state changes to a Loki instance using Grafana’s alerting notifier configurations or by employing external scripts that poll Grafana’s API. This allows for rich text-based queries on alert events. Ensure your chosen data source is properly configured in Grafana and has historical data for your alerts. For instance, if you’re using Prometheus, make sure its retention period is long enough to capture the history you need. If you’re using Loki, ensure your logs are properly indexed and retaining alert events. Without this foundational step, your Grafana alert state history dashboard won’t have any data to draw from, rendering all our efforts futile. So, double-check your data sources, verify your alert rules are active, and ensure your historical data is being properly stored and is accessible to Grafana. This preparation is the bedrock of a truly effective monitoring setup, allowing you to pull invaluable insights from your system’s past. Don’t skip these crucial initial steps, guys; they make all the difference!%0A%0A### Crafting the Dashboard Layout%0A%0AAlright, with our prerequisites sorted and our data sources locked and loaded, it’s time for the fun part: actually building our Grafana alert state history dashboard ! This is where we bring our vision to life. The layout of your dashboard is more than just aesthetics; it’s about creating a narrative that makes complex data easily digestible. We want a dashboard that tells a clear story about our alerts, not just a jumbled mess of graphs. So, let’s open up Grafana and create a new dashboard. Give it a descriptive name, something like “Alert State History Overview” or “Incident Review Dashboard,” so it’s instantly clear what its purpose is. When you’re thinking about the layout, try to imagine the questions you want to answer when looking at your Grafana alert state history . Do you want to see a high-level overview first, then drill down? Do you need to compare different services side-by-side? These considerations will guide your panel placement. I always recommend starting with a few key panels that give you an immediate sense of alert activity . Think about placing a timeline graph at the top, showing alert state changes over your chosen time range. This sets the stage. Below that, you might want to include panels that summarize active alerts or show the most frequently flapping alerts. When you’re adding panels, think about the flow of information. What do you want to see first? What details should follow? Use Grafana’s flexible grid layout to arrange your panels logically. Group related information together. For example, all panels related to a specific service’s alert history could be placed in a dedicated row. Remember, clarity is king! Don’t overload a single dashboard with too many panels. If you find yourself needing to display a vast amount of information, consider creating multiple dashboards that link to each other, allowing for a focused drill-down experience. For instance, an “Alert Overview” dashboard could link to a more detailed “Service X Alert History” dashboard. Utilize Grafana’s row feature to collapse and expand sections, which really helps manage complexity. This thoughtful approach to crafting your dashboard layout ensures that your Grafana alert state history is not just visible, but actionable . It transforms raw data into a powerful investigative tool, allowing you and your team to quickly understand past events and derive meaningful insights. A well-designed layout makes all the difference in turning a collection of panels into an indispensable resource for system health analysis. So, take your time, experiment with different arrangements, and build a dashboard that truly serves your team’s needs, empowering them to quickly grasp the narrative of your system’s alerts. This focused and organized approach will make reviewing your Grafana alert state history a breeze, trust me!%0A%0A### Essential Panels for Alert History%0A%0ANow that we have our dashboard layout conceptualized, let’s talk about the meat and potatoes : the essential panels that will bring your Grafana alert state history to life. Choosing the right visualization types is paramount to effectively communicating your alert data. You don’t want just any graph; you want the right graph to tell the story you need to hear. For any robust Grafana alert state history dashboard , there are a few go-to panel types that you absolutely should be leveraging. First up, and probably the most intuitive, is the Graph panel (or Time Series panel in newer Grafana versions). This is your bread and butter for visualizing alert state changes over time. You can use it to plot the number of alerts in a specific state (e.g., how many alerts were ‘Alerting’ at any given moment), or even to display the underlying metrics that triggered the alerts, providing crucial context. For instance, a graph showing alert_state{alertname="HighCPU"} over time, with colors for ok , pending , firing , will immediately show you the duration and frequency of alerts. This is super powerful for spotting trends and understanding alert longevity. Guys, this panel is your best friend for seeing the ebb and flow of your system’s alert activity, providing a visual timeline of stability and instability.%0A%0ANext, we have the Table panel . This one is indispensable for displaying detailed information about individual alert events. Imagine a table showing the alertname , severity , last_changed_time , and current_state for recent alert transitions. You can configure it to show only currently firing alerts, or all alerts within a specific time range. The table panel allows for easy sorting and filtering, making it a powerful tool for quickly finding specific events or patterns in your Grafana alert state history . It’s like having a log of all your alert activities, but much more organized and interactive. Don’t underestimate its utility for detailed forensic analysis. A Stat panel (or Gauge panel) is fantastic for showing current aggregated alert statuses . For example, a stat panel could display the “Number of Active Critical Alerts” or “Total Unique Alerts in the Last 24 Hours.” These provide quick, at-a-glance summaries that are great for a high-level overview at the top of your dashboard. They act as key performance indicators for your alerting system, giving you an instant pulse check on your system’s health. Finally, consider a Text panel for adding context, explanations, or links to runbooks or documentation related to common alerts. This isn’t strictly for data visualization, but it’s invaluable for making your Grafana alert state history dashboard a truly useful resource for your team. You can use markdown in these panels to create clear, readable instructions or summaries. By intelligently combining these essential panels, you’ll create a Grafana alert state history dashboard that is both comprehensive and easy to interpret, empowering your team to quickly grasp past events and make informed decisions for future stability. These panels are the building blocks for turning raw alert data into a powerful narrative of your system’s operational journey, providing unparalleled insights into its performance and reliability over time. Believe me, these are the tools that will make you an alert history superhero , ensuring you’re always on top of your game when it comes to monitoring and incident response .%0A%0A## Deep Diving into Grafana Alert History Queries%0A%0AAlright, folks, we’ve talked about why Grafana alert state history is important and how to set up the basic dashboard. Now, let’s get into the nitty-gritty, the engine under the hood: querying your alert history data . This is where the magic truly happens, allowing you to extract specific, meaningful insights from the vast ocean of your monitoring data. Without the right queries, even the most beautifully designed dashboard will be just an empty shell. Understanding how to construct effective queries is absolutely paramount for anyone looking to master their Grafana alert state history dashboard . The exact syntax and approach will depend heavily on where your alert state history is stored. As we discussed earlier, this could be Prometheus, Loki, or even Grafana’s internal database. Let’s explore some common scenarios and how to craft those powerful queries, because this is where you truly unlock the diagnostic capabilities of your monitoring setup, trust me!%0A%0AIf you’re using Prometheus (which is a very common backend for Grafana alerts), you’ll primarily be querying for the metrics that drove the alerts, or for specific alert state metrics if you’ve configured Prometheus to scrape them. For example, if you have an alert rule based on CPU utilization, you might query something like node_cpu_seconds_total to see the historical CPU usage during an alert period. More directly, if your alert states themselves are being exposed as metrics (e.g., via alertmanager_alerts ), you can query those directly. A common pattern is ALERTS{alertstate="firing"} or ALERTS_FOR_STATE which tells you about currently firing or historically firing alerts managed by Alertmanager. To see how many alerts were firing over time, you could use sum(ALERTS_FOR_STATE) by (alertname) to visualize the count of active alerts for each rule. This allows you to track not just when an alert fired, but for how long and how frequently , offering crucial insights into the resilience and stability of your services. For example, to visualize the count of a specific alert ‘HighErrorRate’ firing over the last 24 hours, your PromQL query might look like count(ALERTS_FOR_STATE{alertname="HighErrorRate"}) by (alertname) . This provides a visual history of when that particular alert was active, giving you immediate context into its prevalence and duration, which is invaluable for understanding service stability.%0A%0AWhen dealing with Loki , the approach shifts towards log queries . If you’ve configured Grafana to send alert notifications or state changes to Loki (perhaps through a custom webhook or a dedicated logging pipeline), then Loki becomes your primary source for detailed alert events. You’d use LogQL to query these events. For instance, a query like {job="grafana_alerts"} |= "alertstate=firing" could show you all log lines indicating an alert entered the ‘firing’ state. You can then parse these logs for specific alert names, labels, or messages. To count these events over time for a graph panel, you might use count_over_time({job="grafana_alerts"} |= "alertstate=firing"[5m]) . This is incredibly powerful for tracking the raw volume of alert state changes, which can indicate overall system health or excessive noise. Loki is especially good for full-text search and filtering on specific alert details, such as affected services or error messages. You can use regex to extract labels and then group by those, like sum by (alertname) (count_over_time({job="grafana_alerts"} | json | alertname="some_alert" [1h])) . This allows for highly granular analysis of your Grafana alert state history , letting you pinpoint exactly which alerts were firing and what specific details accompanied those events, moving beyond just simple state changes. This is where Loki truly shines, giving you rich, searchable context for every alert event, which is phenomenal for deep dive investigations and understanding why an alert fired, not just that it fired. Remember, the goal here is to transform raw data into actionable intelligence, and mastering these query languages is your key to doing just that, transforming your approach to Grafana alert state history analysis from reactive to truly proactive and insightful.%0A%0A## Advanced Tips for a Pro-Level Grafana Alert Dashboard%0A%0AAlright, you’ve got the basics down, you’re building solid Grafana alert state history dashboards , and you’re feeling pretty good. But what if I told you we could take this up another notch? We’re talking about moving from