OCP Metrics: Grafana, InfluxDB & Streaming Visualization

V.Redandblue 132 views
OCP Metrics: Grafana, InfluxDB & Streaming Visualization

OCP Metrics: Grafana, InfluxDB & Streaming Visualization

Hey guys! Today, we’re diving deep into the awesome world of monitoring your OpenShift Container Platform (OCP) using Grafana, InfluxDB, and streaming. If you’re running OCP, you know how crucial it is to keep a close eye on your cluster’s performance. This setup will give you real-time insights, making troubleshooting and optimization a breeze. Let’s get started!

Why Grafana, InfluxDB, and Streaming?

So, why this particular combination? Let’s break it down:

  • Grafana : Think of Grafana as your visual command center. It’s a powerful open-source data visualization tool that lets you create dashboards from various data sources. With Grafana, you can transform raw metrics into meaningful charts, graphs, and alerts. It’s highly customizable and supports a wide range of data sources, making it perfect for monitoring your OCP cluster.
  • InfluxDB : This is your time-series database, purpose-built for handling metrics and events. InfluxDB excels at storing and retrieving time-stamped data, which is exactly what you need for monitoring your OCP cluster’s performance over time. It’s scalable, efficient, and integrates seamlessly with Grafana.
  • Streaming (e.g., Telegraf) : Streaming is the method you will use to get the data flowing from OCP to InfluxDB. Telegraf is a popular open-source agent for collecting, processing, aggregating, and writing time-series data. It supports a wide variety of input plugins, including Kubernetes and Prometheus, making it an excellent choice for gathering metrics from your OCP cluster. Streaming ensures that your metrics are captured and stored in real-time, giving you an up-to-the-second view of your cluster’s health.

By combining these three tools, you create a robust monitoring pipeline that provides comprehensive insights into your OCP cluster’s performance. This setup not only helps you identify and resolve issues quickly but also enables you to optimize resource utilization and ensure the overall stability of your applications.

Setting Up InfluxDB

First things first, let’s get InfluxDB up and running. You can deploy InfluxDB in various ways, including using a Docker container, installing it directly on a VM, or leveraging a managed service. For simplicity, we’ll use Docker.

  1. Pull the InfluxDB Docker Image

    Open your terminal and pull the latest InfluxDB image from Docker Hub:

    docker pull influxdb:latest
    

    This command downloads the latest version of InfluxDB, ensuring you have access to the newest features and security updates. Using the latest tag is convenient for quick setups, but for production environments, it’s generally recommended to use a specific version tag to avoid unexpected breaking changes.

  2. Run the InfluxDB Container

    Now, let’s run the InfluxDB container with the necessary configurations:

    docker run -d --name influxdb -p 8086:8086 -v influxdb_data:/var/lib/influxdb influxdb:latest
    

    Let’s break down this command:

    • -d : Runs the container in detached mode (in the background).
    • --name influxdb : Assigns the name “influxdb” to the container, making it easier to manage.
    • -p 8086:8086 : Maps port 8086 on your host to port 8086 in the container. This is the default port InfluxDB uses for its HTTP API.
    • -v influxdb_data:/var/lib/influxdb : Creates a volume named “influxdb_data” and mounts it to the /var/lib/influxdb directory in the container. This ensures that your data is persisted even if the container is stopped or removed.
    • influxdb:latest : Specifies the image to use for the container.

    Running this command starts the InfluxDB container, and it begins listening for connections on port 8086. The data volume ensures that your data is safely stored on your host machine, providing a reliable storage solution for your time-series data.

  3. Access the InfluxDB UI

    Open your web browser and navigate to http://localhost:8086 . You should see the InfluxDB user interface. The default username and password might be empty, or you may need to create an initial user. Follow the prompts to set up your initial user and organization.

    Once you’re logged in, you can start creating databases and configuring data retention policies. The InfluxDB UI provides a user-friendly interface for managing your time-series data. You can use the UI to explore your data, write queries, and monitor the performance of your InfluxDB instance.

Configuring Telegraf for OCP Metrics

Next up, we’ll configure Telegraf to collect metrics from your OCP cluster and stream them to InfluxDB. Telegraf uses input plugins to gather data from various sources. In our case, we’ll use the kubernetes input plugin.

  1. Install Telegraf

    You can install Telegraf on a VM within your OCP cluster or on a separate machine that has access to the cluster’s API server. Follow the installation instructions for your specific operating system from the official Telegraf documentation.

  2. Configure Telegraf

    Create a Telegraf configuration file (e.g., telegraf.conf ) with the following content:

    [agent]
      interval = "10s"
      round_interval = true
      metric_batch_size = 1000
      metric_buffer_limit = 10000
      collection_jitter = "0s"
      flush_interval = "10s"
      flush_jitter = "0s"
    
    
    [[inputs.kubernetes]]
      url = "https://<your_ocp_api_server>:6443"
      token = "<your_service_account_token>"
      insecure_skip_verify = true
      cache_pods = true
    
    
      [inputs.kubernetes.label_selector]
    
    
    [[outputs.influxdb]]
      urls = ["http://<your_influxdb_host>:8086"]
      database = "ocp_metrics"
    

    Let’s break down the configuration file:

    • [agent] : This section configures the Telegraf agent itself, including the data collection interval, batch size, and buffer limits.
      • interval = "10s" : Specifies that Telegraf should collect metrics every 10 seconds.
      • round_interval = true : Ensures that the collection interval is aligned to the nearest second.
      • metric_batch_size = 1000 : Sets the number of metrics to collect before sending them to the output.
      • metric_buffer_limit = 10000 : Sets the maximum number of metrics to buffer in memory.
      • collection_jitter = "0s" : Adds a random delay to the collection interval to prevent all agents from collecting data simultaneously.
      • flush_interval = "10s" : Specifies how often Telegraf should flush the buffered metrics to the output.
      • flush_jitter = "0s" : Adds a random delay to the flush interval to prevent all agents from flushing data simultaneously.
    • [[inputs.kubernetes]] : This section configures the Kubernetes input plugin, which collects metrics from your OCP cluster.
      • url = "https://<your_ocp_api_server>:6443" : Specifies the URL of your OCP API server. Replace <your_ocp_api_server> with the actual hostname or IP address of your API server.
      • token = "<your_service_account_token>" : Specifies the token to use for authenticating with the API server. Replace <your_service_account_token> with the actual token.
      • insecure_skip_verify = true : Disables SSL certificate verification. This is generally not recommended for production environments, but it can be useful for testing purposes. Consider setting up proper SSL certificate verification for production. .
      • cache_pods = true : Enables caching of pod information to improve performance.
      • [inputs.kubernetes.label_selector] : Allows you to filter the metrics collected based on pod labels. In this example, no label selector is specified, so all metrics will be collected.
    • [[outputs.influxdb]] : This section configures the InfluxDB output plugin, which sends the collected metrics to your InfluxDB instance.
      • urls = ["http://<your_influxdb_host>:8086"] : Specifies the URL of your InfluxDB instance. Replace <your_influxdb_host> with the actual hostname or IP address of your InfluxDB instance.
      • database = "ocp_metrics" : Specifies the name of the database to write the metrics to. In this example, the database is named ocp_metrics .

    Remember to replace the placeholder values with your actual OCP API server address, service account token, and InfluxDB host address. You’ll also need to create a service account with the necessary permissions to access the OCP API.

  3. Run Telegraf

    Start Telegraf with the configuration file:

    telegraf --config telegraf.conf
    

    Telegraf will now start collecting metrics from your OCP cluster and streaming them to InfluxDB. You can monitor the Telegraf logs to ensure that everything is working correctly. If you encounter any issues, check the configuration file for errors and ensure that Telegraf has the necessary permissions to access the OCP API.

Setting Up Grafana

With InfluxDB and Telegraf configured, the last piece of the puzzle is Grafana. Grafana will visualize the metrics stored in InfluxDB, providing you with dashboards and alerts.

  1. Install Grafana

    You can install Grafana on a VM or use a managed Grafana service. Follow the installation instructions for your specific operating system from the official Grafana documentation.

  2. Add InfluxDB as a Data Source

    Open your web browser and navigate to your Grafana instance (e.g., http://localhost:3000 ). Log in with the default username and password (usually admin/admin ).

    Go to Configuration > Data Sources and click Add data source . Select InfluxDB as the data source type. Configure the following settings:

    • Name : A descriptive name for your data source (e.g., “InfluxDB-OCP”).
    • URL : The URL of your InfluxDB instance (e.g., http://<your_influxdb_host>:8086 ).
    • Database : The name of the database you created in InfluxDB (e.g., ocp_metrics ).

    Click Save & Test to verify that Grafana can connect to InfluxDB. If the connection is successful, you’re ready to create your dashboards.

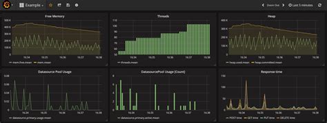
  3. Create Grafana Dashboards

    Go to Create > Dashboard . Click Add new panel . Select InfluxDB as the data source.

    Now, you can start building your queries to visualize the metrics from your OCP cluster. Use the InfluxDB query language to select the metrics you want to display. For example, to display the CPU usage of a specific pod, you might use a query like this:

    SELECT mean("cpu_usage_nanocores") FROM "kubernetes_pod_container" WHERE "pod_name" = '<your_pod_name>' AND time >= now() - 1h GROUP BY time(1m)
    

    Remember to replace <your_pod_name> with the actual name of the pod you want to monitor.

    Customize the panel settings to display the data in a meaningful way. You can choose from various visualization types, such as graphs, gauges, and tables. Add more panels to your dashboard to visualize other metrics, such as memory usage, network traffic, and disk I/O.

    Once you’re happy with your dashboard, save it and give it a descriptive name. You can now use your dashboard to monitor the performance of your OCP cluster in real-time. Grafana also supports alerting, so you can configure alerts to notify you when certain metrics exceed predefined thresholds.

Conclusion

And there you have it! You’ve successfully set up Grafana, InfluxDB, and Telegraf to monitor your OpenShift Container Platform. This setup provides you with real-time insights into your cluster’s performance, enabling you to troubleshoot issues quickly and optimize resource utilization. Feel free to explore the vast array of metrics available and customize your dashboards to meet your specific monitoring needs. Happy monitoring, folks!